looks like cntools decrypt all but 2 files.
ERROR: failed to decrypt:
stake.skey.gpg(-rw) and payment.skey.gpg(-rw)
unlocked 9 of 11 files.
what permissions should these files have? cant seem to find that anywhere.
looks like cntools decrypt all but 2 files.
ERROR: failed to decrypt:
stake.skey.gpg(-rw) and payment.skey.gpg(-rw)
unlocked 9 of 11 files.
what permissions should these files have? cant seem to find that anywhere.
It doesn’t matter… do u have files encrypted (with password?)… then use the decrypt password


wallet was encrypted…so i decrypt.
it gets through all but 2 files…so i thought it had to do with permissions?
should .gpg be an executable?
Nope, it means that the password used its not good… thats why cntools doesn’t decrypt gpg files… try to remember the right password
U should see files decrypted: 2
Crypted = protected by a password
its the right password…only 2(two) files it couldnt decrypt.
Its not try 12345678 and u will see same output
If u can’t remember the password then upload the files (uncrypted) from ur bkp
you are 100% correct.
was the password. my bad.
threw me off because it look like it decrypted 9 files and left 2.
Unlocked not equal decrypted
![]()
excellent work detective.
I still have to get the BP out of relay mode.
Will see if the keys rotation helps.
Nope, it doesn’t help
Its another issue there
The kes expired?
sudo systemctl status cnode
cd /opt/cardano/cnode/priv/pool
ls -l
check to not be owner root for folder and subfolder files
then open env and check the line
pool name (must be same name as folder name where the files are kept)
OK!
that worked!
Core-Mainet is good with 2 in and 2 out.
on to monitoring and dashboards another day.
Thank you very much for your advice!
cnode was running ok.
pool name was uncommented ok
i think it was the decrypt (wrong password) was holding up the kes rotation and the relay to core change.
No problem, anytime! ![]()
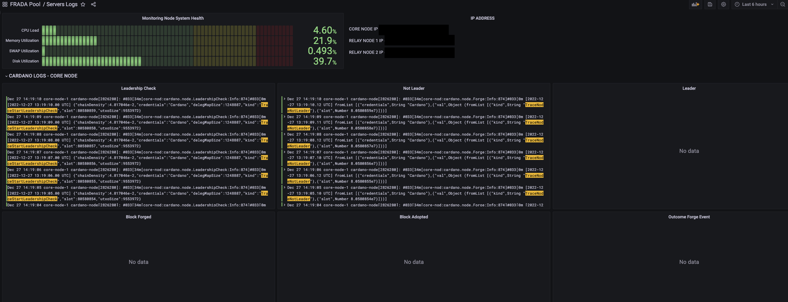
do you use prom/grafana? which dashboard.json do you prefer or custom?
I have a custom dashboard, but u can find more here in forum and u can customize it
Hi All,
As far as the “locking” of the files goes… this is done via the immutable flag (chattr +i to make a file immutable or chattr -i to remove).
As stated, be careful when removing files… they are protected for a reason :).