Hello all,
The relay node is connected to the other internet relays, the BP node shows it’s connected to the my relay too, but in the liveview.sh I see " NOT A BLOCK PRODUCER! RELAY ONLY! ", what can be the cause of this?

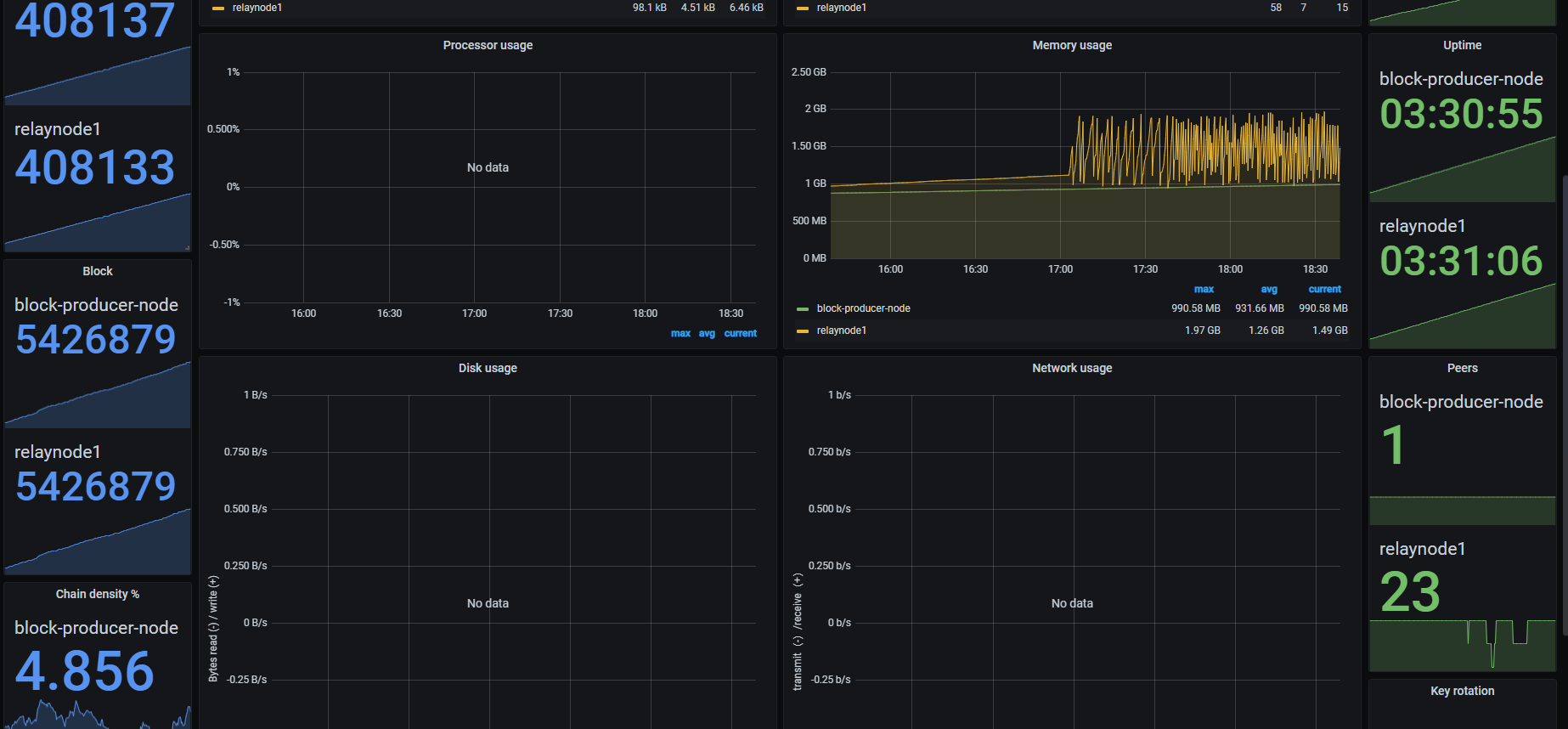
Here is the output of the Grafana:
and Cardano RTView:
My relay and BP nodes are on the same machine but are running on different ports, the relay is listening on port 3001, BP on port 6000. I don’t see any misconfiguration here.
Thanks guys!
What a stupid mistake reading last post of this thread Core seems to be set as Relay - #8 by Alexd1985 I found I have same issue:
cardano-node run
–topology /home/cardano-producer/config/mainnet-topology.json
–database-path /home/cardano-producer/db
–socket-path /home/cardano-producer/db/node.socket
–host-addr 0.0.0.0
–port 6000
–config /home/cardano-producer/config/mainnet-config.json
–shelley-kes-key /home/cardano-producer/keys/kes.skey
–shelley-vrf-key /home/cardano-producer/keys/vrf.skey
–shelley-operational-certificate /home/cardano-producer/keys/node.cert
must be:
cardano-node run
–topology /home/cardano-producer/config/mainnet-topology.json
–database-path /home/cardano-producer/db
–socket-path /home/cardano-producer/db/node.socket
–host-addr 0.0.0.0
–port 6000
–config /home/cardano-producer/config/mainnet-config.json \
–shelley-kes-key /home/cardano-producer/keys/kes.skey \
–shelley-vrf-key /home/cardano-producer/keys/vrf.skey \
–shelley-operational-certificate /home/cardano-producer/keys/node.cert
I forgot to add the linebreaks "" at the end of each parameter 
Thank you guys anyway!