1 Like
Hi Alex,
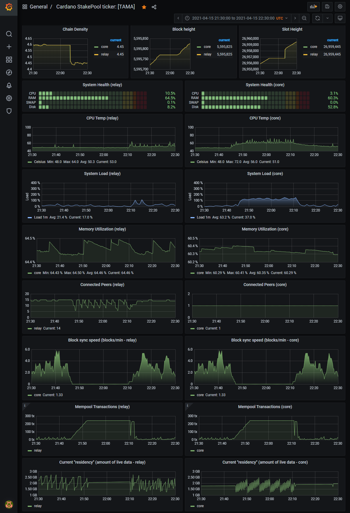
Very interesting, and thanks for sharing. I wouldn’t have thought that was a widespread issue. Sharing my outage stats, recorded in Prometheus/Grafana (1min resolution) for the hour between 21:30 and 22:30 UTC. In addition to system load, the effects correlate to block height, density, mempool, sync speed, etc. Cardano just released a patch with node v1.26.2 that should resolve the issue. We better upgrade before the next Epoch boundary…
Cheers, Frank
